Інтраоральний сканер Swift Scan (ТМ Dentsmind)

Ідентифікація м'яких тканин за допомогою ШІ
У режимі реального часу відфільтровує нецільові області, такі як щоки та язик.

Адаптація складних матеріалів
ШІ розпізнає складні поверхні, такі як металеві коронки, сканмаркери та кераміку, а потім коригує алгоритми сканування, щоб забезпечити стабільність і детальне сканування.

Експорт результатів в один клік
В один клік експортуйте дані сканування, до яких можна миттєво отримати доступ за допомогою QR-коду, покращуючи комунікацію з пацієнтами та оптимізуючи клінічну ефективність.


Автоматичне розпізнавання сцен
Автоматично визначає внутрішньоротові та зовнішні зображення та пропонує оптимальний режим сканування.

Ортодонтична симуляція в один клік
Миттєво створюйте симуляції ортодонтичного лікування, щоб пацієнти краще розуміли процес лікування.

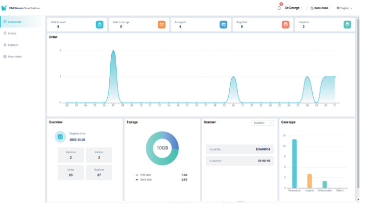
Сервісна платформа - DM Nexus Cloud.
Хмарне підключення. Безперебійна співпраця.

Інтелектуальна панель управління даними

Підтримка декількох платформ та офлайн-режим

Технічні характеристики інтраорального сканера Swift Scan
Вимоги до комп`ютера
• Мінімальні параметри
• Рекомендовані параметри